Versions Compared

Key

  • This line was added.
  • This line was removed.
  • Formatting was changed.

...

  1. Create a Display object in the Interfaces tab.
  2. Create an Audio player object on the base of the Display object.
  3. Run the System configuration utility (ddi.exe).

    Info
    titleNote.
    Detailed info on using this utility is given in the Intellect software. Administrator's Guide. The most relevant version of this document is available in AxxonSoft documentation repository.


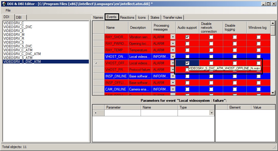
  4. Open the intellect.atm.ddi file.
  5. Select the VIDEOSRV_S_DVC_ATM (Surveillance object) object.
  6. Go to the Events tab.
  7. In the Audio support column set checkboxes for all events that have to be followed by an audio signal.
    A screentip shows the required name of the wav file.
    N is an ID of the VIDEOSRV_S_DVC_ATM object.
  8. Create corresponding files and put them to the <Intellect installation>\Wav folder.

...