Go to documentation repository
Documentation for Intellect 4.10.4. Documentation for other versions of Intellect is available too.
Previous page Next page
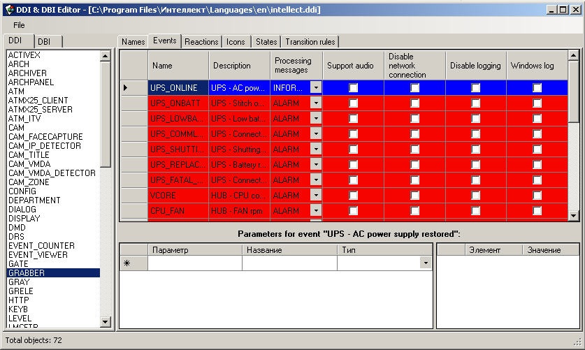
This tab contains the list of system events that the selected object can create. Each event has the following editable parameters:
- Name – event identifier.
- Description – short description of the event.
- Processing messages – type of window to open on event occurrence: alarm window or information window.
- Support audio – attached .wav files to be played when the event occurs.
- Disable network connection – local event only. If this checkbox is set checked, other computers on the net will not be notified when the event occurs.
- Disable logging –by default, all events are logged. Set the checkbox checked not to log the event.
- Windows log – set the checkbox checked to log the event to Windows log. If the event is not logged, then it cannot be logged to Windows log.
Note.
You can create only the events that are available for the selected object (created at the stage of system programming). Initially all of them are in the intellect.ddi file.
Overview
Content Tools