Go to documentation repository
Previous page Next page
To add event parameters to ddi-file use the System configuration ddi.exe utility. Working with this utility is described in the Intellect software package. Administrator's Guide, latest version of which is available in AxxonSoft documentation repository.
To add event parameter, do the following:
- Shutdown the ACFA-Intellect software package.
Open the .ddi file corresponding to the required integration module of the ACFA-Intellect software using the ddi.exe utility.
Note.
Ddi files are located in the <Intellect software installation directory>\Languages\en folder.
- Select the required object on the Names tab.
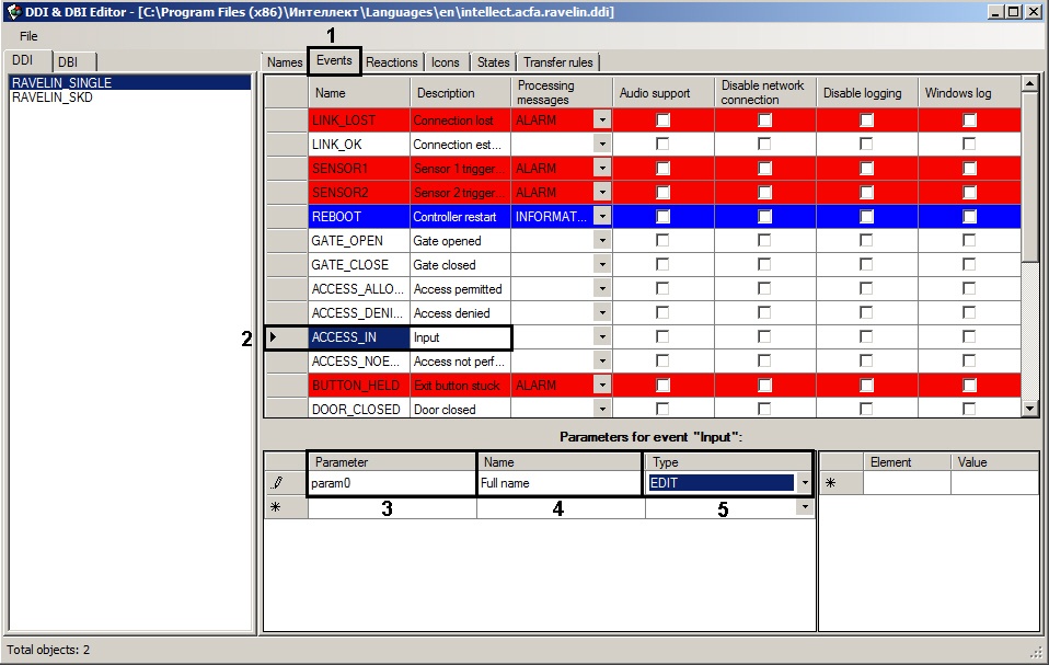
- Go to the Events tab (1) and select the required event (2).
- In the Parameter field enter the parameter name displaying in the Debug window (3) – see Event parameters in the Debug window section.
- In the Name field enter the name of parameter in natural language form (4).
- From the Type drop-down list select the parameter type: EDIT (text) или COMBOBOX (set of values) (5). If the COMBOCOX type is selected, specify available parameter values in the Element and Value columns.
- Save changes in the .ddi file.
- Start the ACFA-Intellect software package.
The added parameter will be available to select on the settings panel of the Axxon Next data sender object when selecting the corresponding event in the Events column.
Attention!
Changed ddi-files will be overwritten when updating the ACFA-Intellect software. So create backup copies of changed ddi-files before updating the ACFA-Intellect software and place them to the <Intellect software installation directory>\Languages\En folder after updating.
Adding event parameters to the ddi-file is completed.


